Track FinOps Maturity. Improve What Matters.
Maturity Assessment Evaluate your FinOps capabilities across four domains and 22 dimensions defined by the FinOps Foundation — with clarity and structure.

Customized Benchmarks
Compare your maturity scores with industry peers or internal teams, and turn gaps into prioritized, actionable next steps.

Tailored Reporting Generate clear, stakeholder-ready reports that reflect your organization’s FinOps journey, strengths, and strategic opportunities.

FinOps Journey

SPACE helps organizations understand where they are in their FinOps journey — and where to go next. It connects capabilities, tools, and behaviors across finance, engineering, and leadership. By mapping maturity over time, teams can track evolution, align stakeholders, and transform cloud cost management from a reactive task into a shared, strategic discipline.

FinOps Journey

Capabilities

Run FinOps as a structured program. Access the full set of 22 FinOps capabilities and manage your journey like a real project. Set goals, define priorities, and track your maturity score in real time — from assessment to evolution.

Capabilities

Actions

Turn daily tasks into strategic progress. Log your FinOps actions aligned to the framework — from implementing tag policies to launching budget reviews. Every action counts and feeds into your maturity score and roadmap.

Actions

Customizations

Tailor your FinOps journey to your org. Segment by team, define custom targets, and track progress by capability, domain, or business lens. Your structure, your context — your path to FinOps maturity.

Customizations
FinOps Journey
Capabilities
Actions
Customizations

Your Roadmap to FinOps Excellence

SPACE transforms assessments into clear, actionable roadmaps — connecting maturity gaps to real product capabilities. Whether you’re just starting or scaling advanced practices, you’ll know exactly where to focus and how to move forward.

One stop to all your FinOps Needs

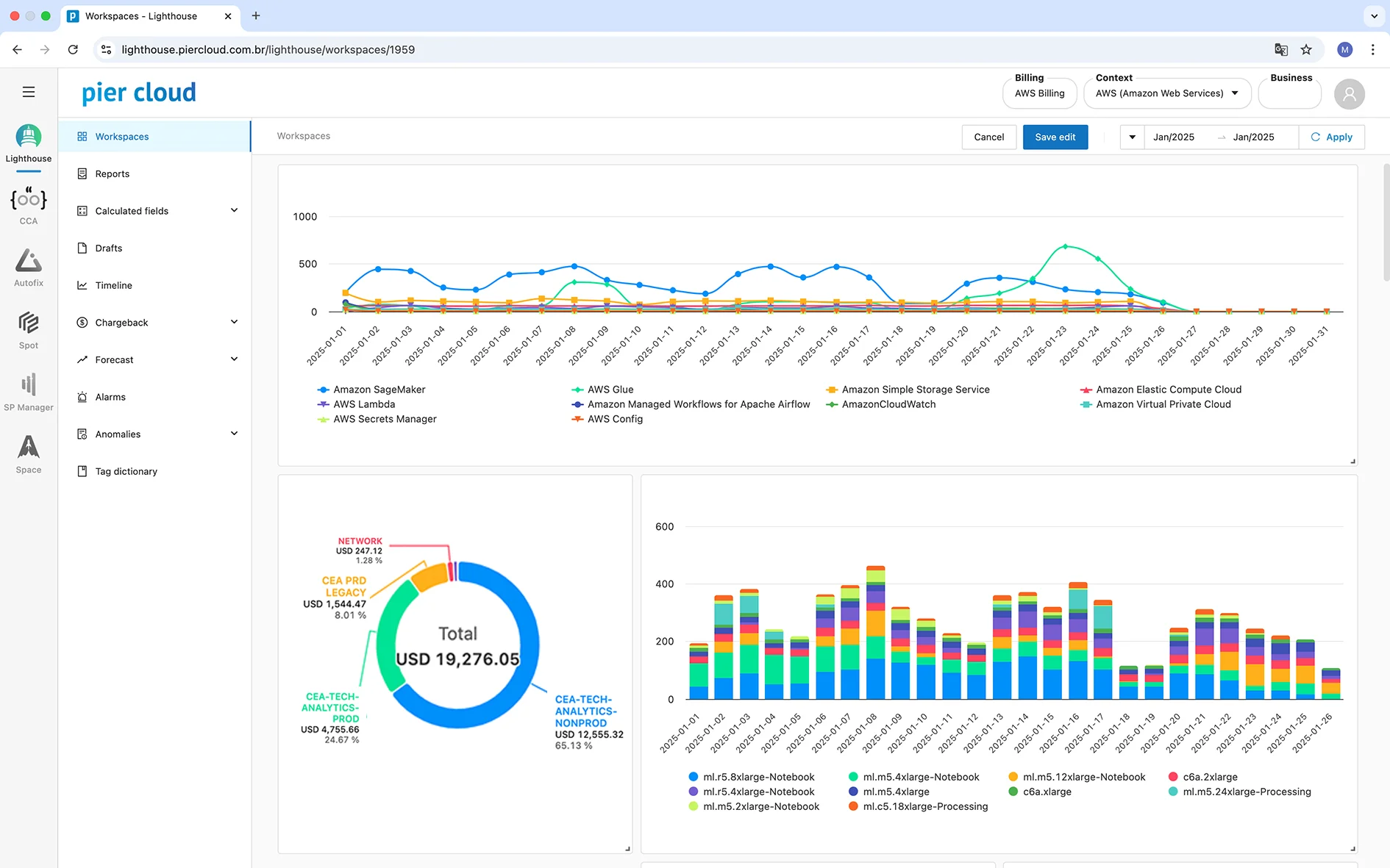
Lighthouse

  • View cost in near real time;
  • Split cost by business unit;
  • Detect anomalies fast;
  • Forecast with precision;
  • Build custom dashboards;
  • Automate reporting flows.

LIA

  • Turn data into insight;
  • Create executive reports;
  • Use smart report templates;
  • Explain KPIs clearly;
  • Fast answers, no dashboards;
  • Speak to any audience.

CCA

  • Detect idle resources;
  • Enforce custom rules;
  • Segment by teams;
  • Integrate with Autofix;
  • Align with FinOps policies;
  • Optimize with confidence.

Autofix

  • Automate shutdowns;
  • Execute rightsizing rules;
  • Customize by tag/account;
  • Pause automation anytime;
  • Trigger actions with control;
  • Save without manual work.

Spot

  • Automate Spot savings;
  • Sync with AWS fleets;
  • No manual configuration;
  • Add fallback strategies;
  • Apply templates at scale;
  • Save up to 90% compute.

Space

  • Assess FinOps maturity;
  • Benchmark vs. market;
  • Create strategic reports;
  • Track capability gaps;
  • Align teams with data;
  • Turn gaps into action.

SP Manager

  • Simulate AWS coverage;
  • Avoid overcommitments;
  • Renew plans monthly;
  • Align SPs to usage;
  • Activate Rolling Strategy;
  • Pay only when you save.

Lighthouse

  • View cost in near real time;
  • Split cost by business unit;
  • Detect anomalies fast;
  • Forecast with precision;
  • Build custom dashboards;
  • Automate reporting flows.

LIA

  • Turn data into insight;
  • Create executive reports;
  • Use smart report templates;
  • Explain KPIs clearly;
  • Fast answers, no dashboards;
  • Speak to any audience.

CCA

  • Detect idle resources;
  • Enforce custom rules;
  • Segment by teams;
  • Integrate with Autofix;
  • Align with FinOps policies;
  • Optimize with confidence.

Autofix

  • Automate shutdowns;
  • Execute rightsizing rules;
  • Customize by tag/account;
  • Pause automation anytime;
  • Trigger actions with control;
  • Save without manual work.

Spot

  • Automate Spot savings;
  • Sync with AWS fleets;
  • No manual configuration;
  • Add fallback strategies;
  • Apply templates at scale;
  • Save up to 90% compute.

Space

  • Assess FinOps maturity;
  • Benchmark vs. market;
  • Create strategic reports;
  • Track capability gaps;
  • Align teams with data;
  • Turn gaps into action.

SP Manager

  • Simulate AWS coverage;
  • Avoid overcommitments;
  • Renew plans monthly;
  • Align SPs to usage;
  • Activate Rolling Strategy;
  • Pay only when you save.
Próximo
Anterior

Book a demo today.
See why FinOps leaders
run their practice on Pier Cloud.